很可惜 T 。T 您现在还不是作者身份,不能自主发稿哦~
如有投稿需求,请把文章发送到邮箱tougao@appcpx.com,一经录用会有专人和您联系
咨询如何成为春羽作者请联系:鸟哥笔记小羽毛(ngbjxym)
熬夜后想急救却被繁琐步骤劝退?刷酸想精准却怕刺激全脸?
如今,护肤早已不只是“涂抹”,更是对“高效”与“精准”的追求。
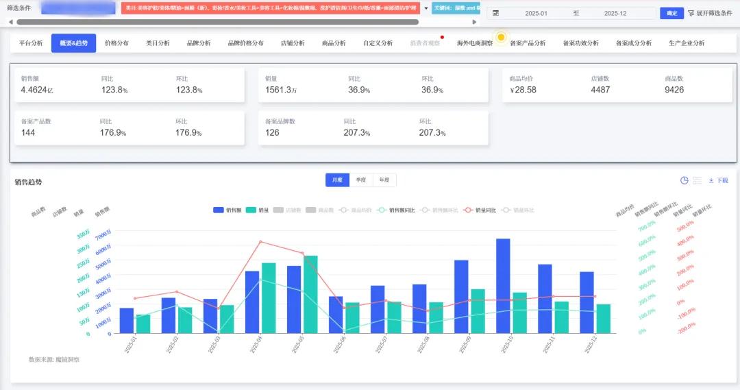
过去一年,湿敷棉片销售额达4.46亿元,同比增长123.84%。
其中,面膜类目增速高达377.62%,均价72.12元。——消费者愿意为“高效护肤”支付更高溢价。
更关键的是价格带迁移:低价份额下降,52-104元中价位销量占比从6.69% 跃升至41.72%,
用户不再满足于“能用就行”,而是为“功效”买单。
26-30岁(TGI 219)、21-25岁(TGI 176)女性是主力,
青少年(TGI 536)与男性(占比18.68%)潜力显现。
场景化、便捷化、成分透明,才是下一个爆品的密码。
本篇数据来源魔镜CMI产品,解读及分析由AI生成,仅供参考,请自行甄别。希望能给您带来启发。


1. 市场规模高速扩张
2025年全年销售额达4.46亿元,同比增长123.84%(去年同期1.99亿元),销量突破1561万件,同比增长36.91%。市场均价显著提升至28.58元,12月均价达42.48元,10月峰值46.42元。

子类目分化明显:
面膜(新)类目销售额同比激增377.62%(2.58亿元),市场份额57.84%,均价72.12元属高价区间;
化妆棉/湿敷棉类目销售额增29.31%(1.88亿元),市场份额42.1%,均价15.62元主导低价市场。

2. 价格带结构性迁移
低价段(0~52元)销量全年占比83.7%;
中低价段(52~104元)销量占比显著上升(1月6.69% → 12月41.72%),全年占比12.85%;
高价段(≥208元)合计占比仅0.20%,需求微弱。

3. 竞争格局与头部效应
商品总数达9,426件,店铺数4,487家(12月较1月增长59.6%),市场参与度提升。
头部品牌垄断明显,合计销售额超7,300万元;TOP1商品年销4,108万元(同比增幅580,381.08%)。
4. 季节性波动与增长驱动
销售额峰值集中于4月(环比+81.73%)、10月(环比+29.39%);
销量同比增幅在4月达423.85%(湿敷棉片+面膜组合驱动)。
基于社媒与评论数据,核心人群需求及场景如下:
(一)目标人群细分
1. 核心主力人群:
26-30岁女性(TGI 219):关注抗初老、熬夜修护,对"成分党"内容敏感(美妆兴趣TGI 9576);
21-25岁女性(TGI 176):油痘肌为主,需求集中于祛痘、控油、刷酸;
31-35岁女性(TGI 152):熟龄肌需求修护、抗干燥,信赖皮肤学级品牌(如理肤泉、可复美)。

2. 潜力增量人群:
≤15岁青少年(TGI 536):青春期痘痘问题突出,需温和低浓度酸类产品,包装需适配学生群体;
男性群体(占比18.68%):偏好"一站式"便捷解决方案,针对油脂分泌旺盛设计清爽型棉片。
(二)场景化产品开发方向
1. 26-30岁女性
核心场景:晨间妆前、急救/夜间密集修护
产品开发建议:抗老精华棉片(添加烟酰胺、视黄醇)+ 超薄膜布设计(贴妆不卡粉)
关键痛点解决:妆感服帖(提及201次)
2. 21-25岁油痘肌
核心场景:晚间刷酸护理/局部湿敷
产品开发建议:水杨酸棉片(浓度梯度分层)+ 茶树精油舒缓款
关键痛点解决:闭口清洁(成分党声量高)
3. 31-35岁熟龄肌
核心场景:医美后修复/换季维稳
产品开发建议:B5/神经酰胺修护棉片 + 胶原蛋白滋养款(高锁水性)
关键痛点解决:敏感肌安全(TGI 152)
4. 青少年(≤15岁)
核心场景:简易日常护肤
产品开发建议:温和低酸棉片(卡通包装)+ 洁护二合一设计
关键痛点解决:护肤知识匮乏、怕繁琐
5. 男性用户
核心场景:剃须后舒缓/健身便捷护理
产品开发建议:清爽型祛痘棉片(独立便携包装)+ “一分钟护理”概念
关键痛点解决:便捷性(正面评价占比97.78%)

(三)配套优化需求
1. 包装与份量:
负面反馈集中于份量不足(负面占比39.13%) 和尺寸问题(负面61.54%),需推出多规格装(如28片日常装+7片便携装)。
2. 成分与体验:
强化"无刺激成分"宣称(异味负面占比44.44%),规避中草药等争议气味;
质地需保障"细腻柔软"(关键词出现82次),膜布升级减少摩擦感。
1. 产品线定位:主推中低价段(52~104元) 功效型棉片,贴合价格迁移趋势,同时开发面膜类目高价棉片(72.12元均价区间);
2. 营销聚焦:
核心地域:福建(TGI 544)、北京(TGI 235)、上海(TGI 187) ;
内容关键词:绑定"刷酸闭口修复"、"妆前急救"、"成分透明"(回购意愿关键词出现558次);
3. 渠道策略:小红书深度种草(26-30岁女性主阵地)+ 抖音场景短视频(演示湿敷便捷性)。
本文为作者独立观点,不代表鸟哥笔记立场,未经允许不得转载。
《鸟哥笔记版权及免责申明》 如对文章、图片、字体等版权有疑问,请点击 反馈举报
Powered by QINGMOB PTE. LTD. © 2010-2025 上海青墨信息科技有限公司 沪ICP备2021034055号-6

我们致力于提供一个高质量内容的交流平台。为落实国家互联网信息办公室“依法管网、依法办网、依法上网”的要求,为完善跟帖评论自律管理,为了保护用户创造的内容、维护开放、真实、专业的平台氛围,我们团队将依据本公约中的条款对注册用户和发布在本平台的内容进行管理。平台鼓励用户创作、发布优质内容,同时也将采取必要措施管理违法、侵权或有其他不良影响的网络信息。
一、根据《网络信息内容生态治理规定》《中华人民共和国未成年人保护法》等法律法规,对以下违法、不良信息或存在危害的行为进行处理。
1. 违反法律法规的信息,主要表现为:
1)反对宪法所确定的基本原则;
2)危害国家安全,泄露国家秘密,颠覆国家政权,破坏国家统一,损害国家荣誉和利益;
3)侮辱、滥用英烈形象,歪曲、丑化、亵渎、否定英雄烈士事迹和精神,以侮辱、诽谤或者其他方式侵害英雄烈士的姓名、肖像、名誉、荣誉;
4)宣扬恐怖主义、极端主义或者煽动实施恐怖活动、极端主义活动;
5)煽动民族仇恨、民族歧视,破坏民族团结;
6)破坏国家宗教政策,宣扬邪教和封建迷信;
7)散布谣言,扰乱社会秩序,破坏社会稳定;
8)宣扬淫秽、色情、赌博、暴力、凶杀、恐怖或者教唆犯罪;
9)煽动非法集会、结社、游行、示威、聚众扰乱社会秩序;
10)侮辱或者诽谤他人,侵害他人名誉、隐私和其他合法权益;
11)通过网络以文字、图片、音视频等形式,对未成年人实施侮辱、诽谤、威胁或者恶意损害未成年人形象进行网络欺凌的;
12)危害未成年人身心健康的;
13)含有法律、行政法规禁止的其他内容;
2. 不友善:不尊重用户及其所贡献内容的信息或行为。主要表现为:
1)轻蔑:贬低、轻视他人及其劳动成果;
2)诽谤:捏造、散布虚假事实,损害他人名誉;
3)嘲讽:以比喻、夸张、侮辱性的手法对他人或其行为进行揭露或描述,以此来激怒他人;
4)挑衅:以不友好的方式激怒他人,意图使对方对自己的言论作出回应,蓄意制造事端;
5)羞辱:贬低他人的能力、行为、生理或身份特征,让对方难堪;
6)谩骂:以不文明的语言对他人进行负面评价;
7)歧视:煽动人群歧视、地域歧视等,针对他人的民族、种族、宗教、性取向、性别、年龄、地域、生理特征等身份或者归类的攻击;
8)威胁:许诺以不良的后果来迫使他人服从自己的意志;
3. 发布垃圾广告信息:以推广曝光为目的,发布影响用户体验、扰乱本网站秩序的内容,或进行相关行为。主要表现为:
1)多次发布包含售卖产品、提供服务、宣传推广内容的垃圾广告。包括但不限于以下几种形式:
2)单个帐号多次发布包含垃圾广告的内容;
3)多个广告帐号互相配合发布、传播包含垃圾广告的内容;
4)多次发布包含欺骗性外链的内容,如未注明的淘宝客链接、跳转网站等,诱骗用户点击链接
5)发布大量包含推广链接、产品、品牌等内容获取搜索引擎中的不正当曝光;
6)购买或出售帐号之间虚假地互动,发布干扰网站秩序的推广内容及相关交易。
7)发布包含欺骗性的恶意营销内容,如通过伪造经历、冒充他人等方式进行恶意营销;
8)使用特殊符号、图片等方式规避垃圾广告内容审核的广告内容。
4. 色情低俗信息,主要表现为:
1)包含自己或他人性经验的细节描述或露骨的感受描述;
2)涉及色情段子、两性笑话的低俗内容;
3)配图、头图中包含庸俗或挑逗性图片的内容;
4)带有性暗示、性挑逗等易使人产生性联想;
5)展现血腥、惊悚、残忍等致人身心不适;
6)炒作绯闻、丑闻、劣迹等;
7)宣扬低俗、庸俗、媚俗内容。
5. 不实信息,主要表现为:
1)可能存在事实性错误或者造谣等内容;
2)存在事实夸大、伪造虚假经历等误导他人的内容;
3)伪造身份、冒充他人,通过头像、用户名等个人信息暗示自己具有特定身份,或与特定机构或个人存在关联。
6. 传播封建迷信,主要表现为:
1)找人算命、测字、占卜、解梦、化解厄运、使用迷信方式治病;
2)求推荐算命看相大师;
3)针对具体风水等问题进行求助或咨询;
4)问自己或他人的八字、六爻、星盘、手相、面相、五行缺失,包括通过占卜方法问婚姻、前程、运势,东西宠物丢了能不能找回、取名改名等;
7. 文章标题党,主要表现为:
1)以各种夸张、猎奇、不合常理的表现手法等行为来诱导用户;
2)内容与标题之间存在严重不实或者原意扭曲;
3)使用夸张标题,内容与标题严重不符的。
8.「饭圈」乱象行为,主要表现为:
1)诱导未成年人应援集资、高额消费、投票打榜
2)粉丝互撕谩骂、拉踩引战、造谣攻击、人肉搜索、侵犯隐私
3)鼓动「饭圈」粉丝攀比炫富、奢靡享乐等行为
4)以号召粉丝、雇用网络水军、「养号」形式刷量控评等行为
5)通过「蹭热点」、制造话题等形式干扰舆论,影响传播秩序
9. 其他危害行为或内容,主要表现为:
1)可能引发未成年人模仿不安全行为和违反社会公德行为、诱导未成年人不良嗜好影响未成年人身心健康的;
2)不当评述自然灾害、重大事故等灾难的;
3)美化、粉饰侵略战争行为的;
4)法律、行政法规禁止,或可能对网络生态造成不良影响的其他内容。
二、违规处罚
本网站通过主动发现和接受用户举报两种方式收集违规行为信息。所有有意的降低内容质量、伤害平台氛围及欺凌未成年人或危害未成年人身心健康的行为都是不能容忍的。
当一个用户发布违规内容时,本网站将依据相关用户违规情节严重程度,对帐号进行禁言 1 天、7 天、15 天直至永久禁言或封停账号的处罚。当涉及欺凌未成年人、危害未成年人身心健康、通过作弊手段注册、使用帐号,或者滥用多个帐号发布违规内容时,本网站将加重处罚。
三、申诉
随着平台管理经验的不断丰富,本网站出于维护本网站氛围和秩序的目的,将不断完善本公约。
如果本网站用户对本网站基于本公约规定做出的处理有异议,可以通过「建议反馈」功能向本网站进行反馈。
(规则的最终解释权归属本网站所有)